暖气片|采暖方式很多,我心中就电地暖最舒适,120平以下装它准不会错!
这天一冷啊,家里采暖的方式多种多样,空调、暖气片、取暖器等等,但真要说舒适度最高的,在齐家室内姐心目中排名当属第一的就是地暖!
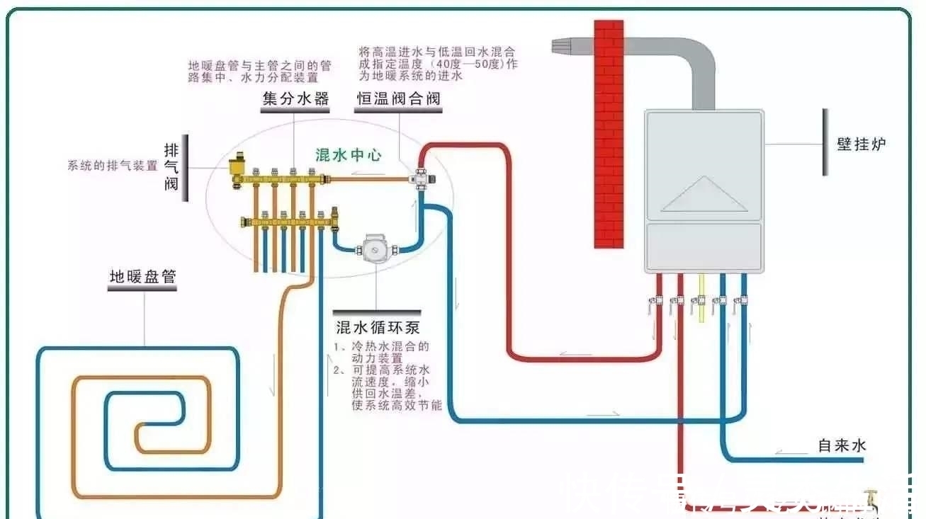
实际上,在买地暖的时候,不少商家都会先问一句:用电地暖还是水地暖?
虽说都是地暖,但两者之间还是有区别的,光看名称上,咱们就知道,一个是用电的,另外一个是用水的。恰好这2种,我家都试过,2013年旧屋翻新后,就用了电地暖,而之前一直是水地暖,就跟大家说说我的感受。
从舒适度和散热来说,两者并没有什么区别,毕竟都是热空气上升,扩散到整个房间,至于干燥程度也没啥区别,毕竟都是散发热量,又不是散发水汽。
简单点说说,除了供热源,两者之间还有以下的不同:
①用水地暖不需要安装厨宝和热水器,而电地暖没这个作用
②水地暖可能出现漏水问题,安全性较电地暖低
③从使用寿命来看,电地暖更长,只需要换温控器即可,而水地暖基本全要换
④水地暖按照铺设面积来算钱,而电地暖是按照发热电缆来算,得看情况
⑤电地暖升温更快,控温灵活,而水地暖相对比较滞后
生活中不少人都觉得电费比燃气贵,因此成本更高,其实并不是这样,水地暖的钱主要是花在了壁挂炉和前置过滤器等辅件上,它并不是直接用燃气来供热,而是热水,因此成本也并不算低。
同样的,地暖也并非完美无缺,对电负荷的要求比较高,甚至很多地方没法满足,而且无法解决生活热水,只能另外配置热水器。
孰好孰坏,各有优劣,实在选不好,齐家室内姐给大家以下建议:
●面积≤120㎡,选电暖,安装和维护成本低,使用时间更长
●面积>120㎡,选水暖,或者局部混合使用,比如暖气片等,不用全屋铺设
简易对比:
舒适度:电地暖≈水地暖
安全性:电地暖≥水地暖
使用寿命:电地暖>水地暖
升温速度:电地暖>水地暖
使用成本:电地暖<水地暖
【 暖气片|采暖方式很多,我心中就电地暖最舒适,120平以下装它准不会错!】占用空间:电地暖<水地暖
推荐阅读
- 贷款|5月起,“2道铁令”,今后这1种买房方式再也行不通了
- 小钱|游点好笑!收手机的新方式,一抓一个准!这老师怕是柯南看多了?
- 墙面|过道能''挤''出空间 5种方式帮你充分利用每一寸,档次蹭蹭上涨
- 暖气|暖气片选购攻略:选好暖气,做好这三点!
- 暖气片|我们用户在安装和使用地暖时要注意哪些问题?
- 住房公积金|买房三十六计之 按揭贷款买房还款方式有几种?哪种方式最划算?
- 暖气|暖气片运行中时常有水流声,该如何解决呢?方法在这里。
- 空调|多联式空调室外机的布置方式及空间要求
- 权利|警告:通过这些方式取得商业汇票,将不享有票据权利,一般情况下
- 思维方式|打印纸都要双面用,房企真的“半死不活”了?
